# 服务总览
服务总览为您提供服务列表和全局拓扑图,您可在此查看服务的最新状态,实时了解服务的各项指标。
- Java 服务数据接入请参见 Agent 使用指导。
- 浏览器数据接入请参见 前端监控。
进入 微服务治理平台 > 服务总览,您可在此查看当前环境下的所有服务信息。
# 服务列表
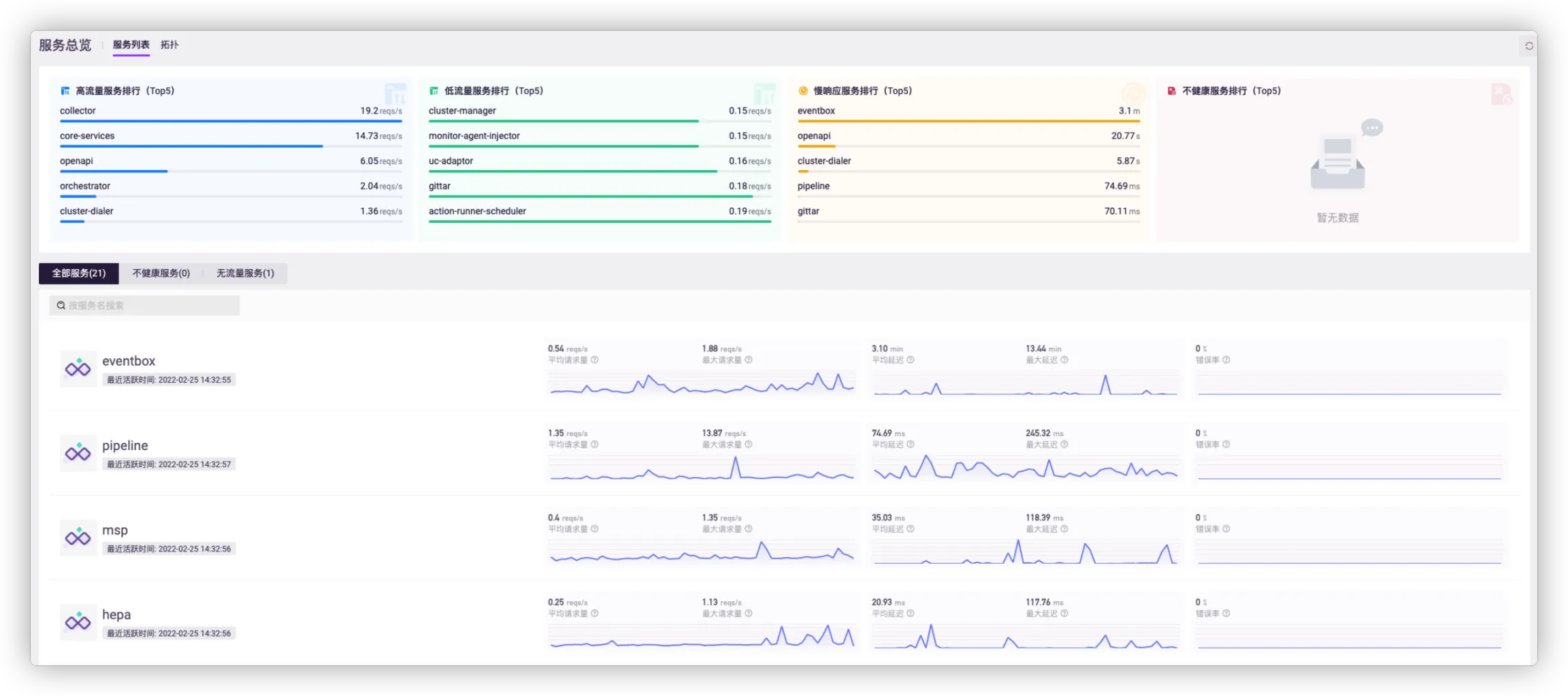
进入微服务治理平台,选择项目后将默认进入服务总览的服务列表,此处展示当前环境下所有接入服务,以及该服务近一小时内的关键请求指标。
点击任一服务名称,可进入对应的 服务监控 页面。

在服务列表页,您可查看当前环境下的高流量服务排行、低流量服务排行、慢响应服务排行和不健康服务排行,点击其中任一服务可进入服务监控页。

您还可以查看当前环境下的全部服务、不健康服务和无流量服务。服务以列表形式呈现,展示其名称、吞吐量、延迟和错误率,将鼠标悬停于对应服务可查看具体数据。

服务排行展示以下四类服务的 Top 5:
- 高流量服务排行(Top5):一小时内基于服务 RPS 的倒序 Top 5。
- 低流量服务排行(Top5):一小时内基于服务 RPS 的正序 Top 5。
- 慢响应服务排行(Top5):一小时内基于服务所有请求的平均 RT 倒序 Top 5。
- 不健康服务排行(Top5):一小时内基于服务所有请求的错误率倒序 Top 5。
服务列表则展示以下信息:
- 服务名称
- 最近活跃时间
- 平均请求量、最大请求量、平均延迟、最大延迟、错误率
# 拓扑

# 拓扑概览
- 节点:拓扑节点总数。
- 服务:服务节点数量。
- 中间件:中间件节点数量,例如 MySQL、Redis、RocketMQ、Elasticsearch 等。
- 外部接口:外部节点数量。外部节点为服务请求的外部 URL。
# 拓扑分析
- 不健康服务:不健康服务数量。
- 离群服务:离群服务数量。离群服务即与其他节点产出调用请求的服务。
- 循环依赖:循环依赖服务数量。循环依赖是指两个服务节点之间产生相互调用,例如 A -> B 且 B -> A。
# 服务节点

- 类型:标识拓扑节点类型,已知类型包括服务、MySQL、Redis、外部服务、API 网关等。
- 卡片图:展示平均吞吐量、平均响应时间、错误调用次数、错误率等信息。
- 趋势图:展示吞吐量、平均响应时间、错误率、HTTP 状态等信息。
← Java Agent 使用 服务监控 →
